
업데이트 노트
관리자 모드 업데이트 (2.2.6)
- 이전글모듈/섹션 UX 개선, 메인 로딩 구조변경 (2.2.6)2026.03.18
- 다음글메인 화면 렌더링 구조 개선2026.03.15
댓글목록


안녕하세요! 2.2.6 버전 업데이트 감사합니다.
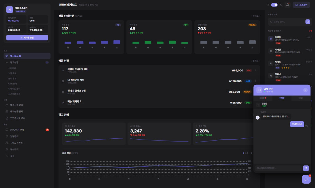
완성도 높은 관리자 모드 개편은 물론이고, 특히 phpMyAdmin 같은 외부 툴 없이도 바로 사용할 수 있는 DB 관리 툴 추가는
실무 작업 효율을 엄청나게 높여줄 것 같아 무척 기대됩니다.
게다가 유상으로 제공되던 Rb어드민까지 기본 탑재해주신다니 정말 파격적이네요!
앞서 제안해 드린 통계 및 정산 기능과 더불어,
이번 업데이트를 통해 Rb 플랫폼이 더욱 강력한 서비스로 도약하기를
항상 응원하겠습니다. 감사합니다.
2026-03-17 15:28


오 멋집니다^^
관리자모드 고도화가 꽤 오래 걸릴줄 알았는데
유상 서비스인 알비어드민이 업데이트 되면서
알비어드민의 편의 기능을 무료 서비스 관리자 모드에 편입시키면서 고도화를 이루어 냈군요.
디비 관리 시스템은... 개인적으로 phpmyadmin에서 쓸대 없는 작업을 주로 하는 제 입장에선
상당히 편리한 시스템으로 다가올것 같습니다.
어려운 쿼리문을 실행할 필요없이.... 기본 컬럼의 문자열값? longtext같은걸 변경 가능한걸로 보았습니다.
유상으로 제공해줘도 전혀 이상할거 없는데
이렇게 빌더 이용자에게 부담없이 고급 기능을 넣어주심에 감사할 따름 입니다.
오늘도 좋은 하루 보내세요^^
2.2.6 열심히 기달리겠습니다
감사합니다.
2026-03-17 20:46



